Aller au contenu

Spikeange

Membres
  • Inscription

  • Dernière visite

  1. Merci, j'ai effectué la modification mais le problème reste le même malheureusement.
  2. Oui, je confirme, j'ai bien le (hw) dès que je suis en "Conversion automatique". Merci pour le lien, j'ai commencé à suivre les instructions mais je n'ai pas de dossier Plex dans "Files Station" : De mémoire je suis passé par cette vidéo pour installer le serveur Plex sur le nas (pas de mention d'un dossier Plex) :
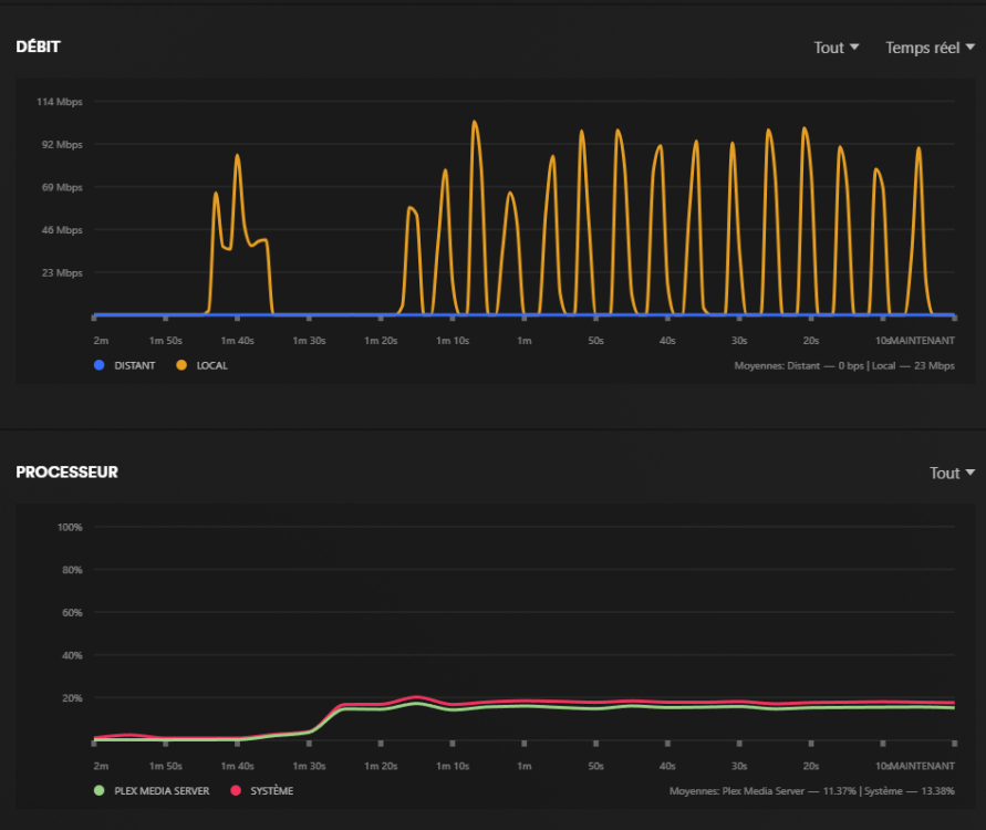
  3. Oui, j'ai le Plex Pass justement, c'est pour ça que je ne comprends pas que cela fasse des coupures toutes les 5 secondes alors que le CPU n'est qu'à 20%, étrange. Voici mes réglages Transcodage dans Plex : EDIT : Je viens de refaire un test sur un fichier 4KLight / HDR10+ / HEVC en .mkv, le CPU est à 31%, et ça coupe (ça se mets en pause) toutes les 5 secondes voir moins. J'ai également activer les options "Activer l'encodage vidéo HEVC" et "Activer l'optimisation HEVC", même problème. En lecture directe, je suis à 10 Mpbs. En Transcodage (HW), je suis à 76 Mbps. La TV est raccordé en ethernet, je suis à 6Gbps via speedtest. Autre différence l'audio, en transcodage il est noté "OPUS". Si je mets le film sur pause, que j'attends quelques minutes, il semble ensuite être lu normalement, puis 2-3 minutes plus tard, les coupures reviennent, et toujours en utilisant seulement 31% du CPU. Pour les coupures, c'est encore plus parlant avec le graphique de débit (le début, c'est en Original, et le reste de la coupure, en Conversion automatique), et en parallèle on constate une utilisation de seulement 20% du processeur. Un problème similaire vu sur reddit, mais sans solution :
  4. Merci pour la réponse ! 🫡 Du coup si je comprends bien, lorsqu'on sélectionne "Convertir Automatiquement", c'est la TV qui gère cela ? Il n'est pas possible de forcer le NAS pour qu'il s'en occupe ? Après c'est plus de la curiosité car de mon côté le problème est facilement contourné en regardant en qualité originale, c'est juste que ça me titille de ne pas savoir pourquoi quelque chose ne fonctionne pas correctement 😅 D'un autre côté la Shield de Nvidia m'a toujours fait de l'oeil, mais trop cher, et j'aimerais une version "récente" (2019...) qui ne vient toujours pas x)
  5. Spikeange a modifié sa photo de profil
  6. Hello, Je rencontre un souci actuellement avec Plex, lorsque je regarde un film sur ma TV (TCL C845 branchée au réseau local), si je sélectionne "Convertir automatiquement", il est impossible de regarder un film sans que la vidéo s'arrête toutes les 5 secondes. Pour l'exemple, le film en question est en MKV, 2160p 10bit 4KLight HDR BluRay AC3 5.1 x265. Mon serveur Plex est sur un Nas DS224+, dans les paramètres "Transcodeur", j'ai bien activé les options suivantes : - Préréglage x264 du transcodage en arrière-plan : Très rapide - Activer le mappage tonal HDR - Utiliser l'accélération matérielle si disponible - Utiliser l'encodage vidéo accéléré par matériel - Dispositif matériel de transcodage : Intel GeminiLake [UHD Graphics 600] Si je passe par un smartphone, aucun souci. Du côté du NAS, le CPU ne va pas au-delà de 20% d'utilisation, ce qui me semble peu, et étrange au vu des nombreuses coupures. J'ai fouillé un peu partout mais pour le moment je n'ai pas trouvé de solution à mon problème. Merci d'avance pour votre aide !
  7. C'est noté, merci !
  8. Oui l'investissement me convient parfaitement. J'aurais une petite question, j'ai ajouté une barrette de RAM qui traînait de 16Go d'un ancien pc portable, elle est bien reconnu par le NAS mais la mémoire supplémentaire finit en cache, est-ce bien normal ? (voir capture ci-dessous) D'après un sujet sur Reddit cela semble l'être mais je préférerais avoir une confirmation si possible ^^ Source :
  9. De retour comme prévu mais pas avec le DS223J mais le DS224+ finalement. L'absence de transcodage m'ennuyait pour une raison, lire le contenu de mon NAS à l'extérieur et possiblement sur smartphone, j'ai donc opté pour le DS224+ en reconditionné.
  10. Merci pour le retour ! C'est rassurant. En tout cas c'est commandé pour ma part, réception fin de semaine, je ferais un petit retour ici lorsque je l'aurais paramétré. Des soucis pour de la lecture 4K en dehors du réseau ? (chez de la famille par exemple, mais pas sur un smartphone)
  11. Bonjour, Je suis actuellement intéressé par ce NAS pour exclusivement un serveur Plex (sans transcodage), des personnes ont pu le tester dans cette configuration ? Etonnamment il n'y a pas beaucoup d'infos sur ce NAS avec une utilisation Plex sur reddit, et le peu que l'on trouve redirige inlassablement vers le DS224+ (voir DS423+ et DS923+). Sauf que mettre plus de 100€ supplémentaire pour un système plus puissant dont je n'aurais pas l'utilité, ça me refroidit un peu 😅 Un youtubeur Français indique que sans transcodage, cela fonctionne parfaitement pour Plex (voir commentaire épinglé) : Confirmé par un youtubeur Anglais qui indique ne rencontrer aucun souci avec le contenu 4K : Autre point, on est d'accord qu'en cas de besoin de transcodage matériel, je serais gagnant en ajoutant à l'avenir un mini PC plutôt qu'en prenant un DS224+ non ? Car DS223J 200€ + Mini PC ~150€, soit 350€ le total, on arrive presque au prix du DS224+ (330€), pour une solution plus performante. Merci d'avance !

Information importante

Nous avons placé des cookies sur votre appareil pour aider à améliorer ce site. Vous pouvez choisir d’ajuster vos paramètres de cookie, sinon nous supposerons que vous êtes d’accord pour continuer.

Configure browser push notifications

Chrome (Android)
  1. Tap the lock icon next to the address bar.
  2. Tap Permissions → Notifications.
  3. Adjust your preference.
Chrome (Desktop)
  1. Click the padlock icon in the address bar.
  2. Select Site settings.
  3. Find Notifications and adjust your preference.