Aller au contenu

Nicolas31

Membres
  • Inscription

  • Dernière visite

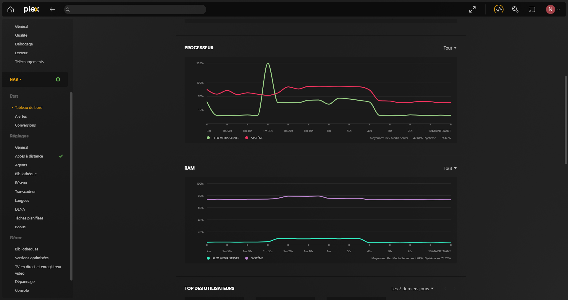
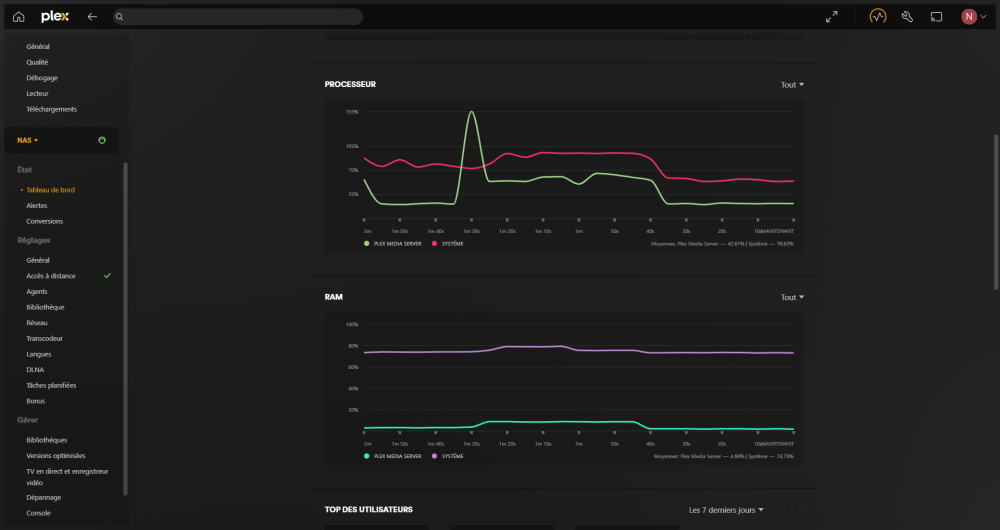
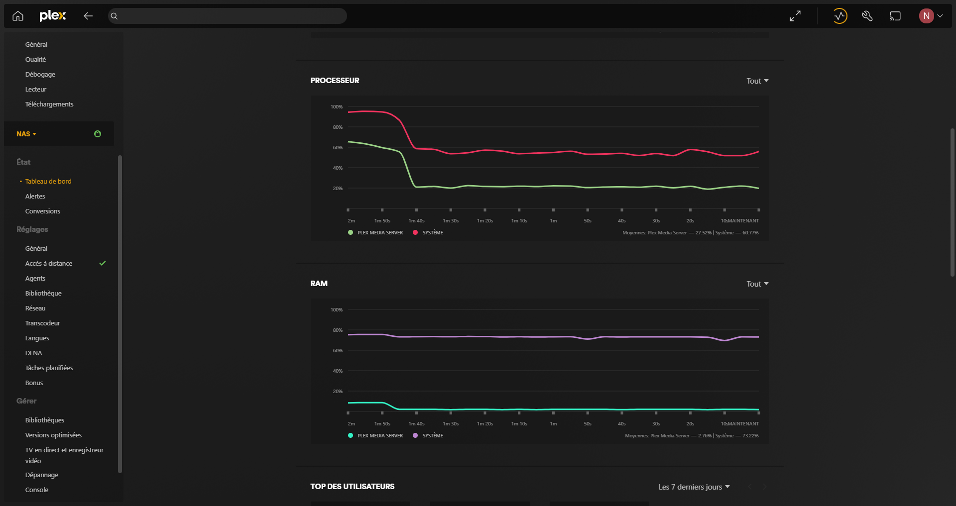
  1. Salut, car j'explique qu'avoir un processeur qui n'as pas la possibilité de transcoder n'est pas réellement un problème vu que je passe uniquement par les applications plex windows et ios ( qui se chargent eux du transcodage ), sauf que même si je déplace une série dans le dossier plex le nas réalise quand même du transcodage. c'est aussi le choix que j'ai fais car je ne pensais pas que juste déplacer une série dans le dossier analyser par plex allait également le faire transcoder ( cf image plex3 ), pour ca que je doute après coup que le DS923+ est réellement le NAS dont j'ai besoin ( car je n'es pour l'instant pas l'infra en 10G nécessaire et je ne veux pas m'encombrer d'un 2nd boitier tel que le DX517 ). Depuis le 14 décembre, le NAS a beaucoup passer de temps en haut usage en terme de processeur Etonnement ce problème n'as plus l'air d'être présent donc ca va ^^
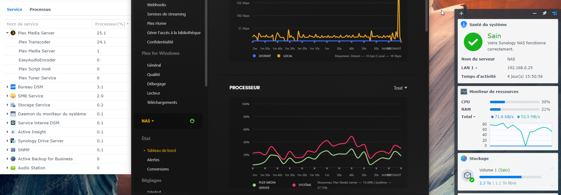
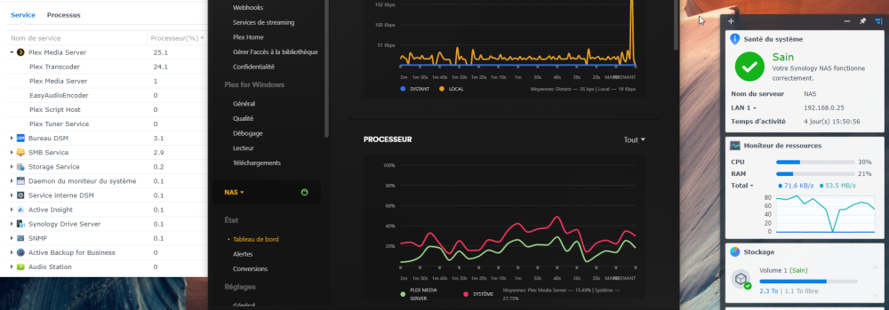
  2. Bonjour, tout d'abord, je profite de l'occasion pour vous souhaiter un joyeux noël à vous et j'espère que vous allez bien 🙂 Je viens de faire l'achat d'un DS923+ qui lord de son achat ( ce n'est peut-être toujours le cas lors de cette publication ) était à peine plus cher que son petit frère le DS423+ . Pour la différence de prix j'en ai profité. Juste avant cet achat j'ai eu DS720+ qui m'as permis de commencer un petit plex pour amis et famille, commençant à manquer d'espace j'ai décide d'arrêter de le maintenir. Plex que j'ai pu recommencer, car ayant une possibilité de simplement rajouter des 6 ou 8To depuis mon upgrade de nas. Je suis conscient qu'en terme de différence susceptible de me concerner ( entre le DS423+ et DS923+ ) il y a seulement le processeur ( l'un possède toujours un processeur Intel l'autre est passé au Ryzen R1600 qui perd la capacité au transcodage ) et l'upgrade au 10G possible pour le DS923+ ( qui au vu de mon infra actuelle n'est pas pour l'immédiat donc à ne pas réellement considérer ). PS: Je précise que je ne me sens pas réellement concerner pour l'upgrade via un DX517. ayant terminé la mise en contexte, j'aurai besoin de votre concernant quelques questions 1) quand j'ajoute une série dans mon plex, le processeur "s'emballe" ( le faisant monter jusqu'à 60% ou +, CF capture d'écran ). est-ce normal ? je n'ai pas souvenir avoir eu ce potentiel "problème" avec mon DS720+. 1.1) est-ce du à la perte du transcodage ? car vu que j'utilise plex exclusivement avec les app ( et non par le web ) la perte du transcodage sur le processeur n'est pas un probleme 2) quand je me connecte sur mon compte admin qui a la 2FA je prend généralement entre 20 et 30 secondes à me connecter entre le moment ou je rentre mon user et ou j'ai le dashboard qui est totalement chargé ( que cela soit via internet ou en local sur navigateur dans les 2 cas ) la connexion via l'app "drive" est d'une durée classique. est-ce normal également ? car avec mon DS720+ cela prenait aussi un peu de temps, mais pas autant ( j'avais mis cela sur le fait que le ds720+ se faisait un peu vieux, mais je ne m'inquiétai pas tant que cela ). Je vous remercie
  3. Je vais essayer je reviens vers toi en éditant ce post EDIT: @GrOoT64 sur les sites ou j'essaie d'upload il n'affiche pas le débit d'upload ^^ j'ai essayer sur wetransfert, gdrive, onedrive )
  4. Bonsoir @GrOoT64, Oui, j'en suis conscient ^^. Orange eux mêmes m'ont prévenu. pas vraiment vu que les 2gbps ne sont pas utilisable en meme temps. mais sachant que le seul port ethernet utilisé de ma box est vers un switch qui est connecté a mon nas et mon PC on est d'accord que ca compte pas pour le 2gbps. dans ce cas la le PC et le NAS se partagent 1gbps ? ( j'avoue avoir fait 10 tests pour en sortir le meilleur ^^, mais même le pire Download est a 911 )
  5. bonjour, je crée ce post afin de savoir s'il est possible de changer ma livebox 5 ( le câble fibre rentre directement dans la box | j'ai l'offre 2gbps down 600mbps up ) par un synology RT2600ac. En vous remerciant,
  6. bonsoir @PiwiLAbruti j'ai essayer mais cela ne change pas tant que ca. je vais abandonner l'idée ^^
  7. est-til possible de faire fonctionner "iSCSI" entre le NAS et mon pc équipé de windows 10 pro ?
  8. alors pourquoi sur certains articles et certaines vidéos des gens arrivent a atteindre les 200mo/s en ayant le LACP sur les 2 ports ethernet 1gb ?
  9. Bonjour, (dans l'ordre): Oui Oui assez oui ^^ pour le nas j'ai le DS720+ et concernant le cache ssd cela m'aidera a atteindre le débit max sur du 2gbps ?
  10. Bonjour, j'ai essayer en mettant le fichier de départ de 50go test depuis un hdd et un ssd et rien n'y fait. ( mon hdd fait 215mo/s max de memoire ) j'ai un collègue qui as un NAS compatible LACP sans cache SSD et il arrive a atteindre le débit max. Bonjour, c'est celui sur lequel je me suis basé pour mettre mon NAS en LACP.
  11. Bonjour @Mic13710. il y a deux sorte de link aggregation, celui que tu as décris, et celui ayant la norme 802.3ad qui augmente la rapidité (celui que j'essaie de mettre en place) Or c'est la que j'éprouve des difficultés. le pc et le nas sont configuré en 802.3ad ainsi que le switch, mais cela ne fonctionne pas comme cela devrait
  12. bonjour, je vous contacte car j'ai acheté un DS720+ compatible LACP avec ces 2 ports 1gb. j'ai acheté une carte PCI express 1x RJ45 afin d'avoir 2x1 gb sur mon pc également. j'ai également acheté un switch compatible LACP le D-LINK DGS-1210-20. j'ai réussi a activer le LACP sur le NAS et sur le PC également grâce au logiciel " Intel(R) PROSet Adapter Configuration Utility ". Sauf que quand je transfert un fichier test de 50go je ne dépasse pas les 114mo/s ( soit l'équivalent d'une simple connexion classique 1gb ) je tourne même a 82-85mo/s en moyenne. je ne sais pas d'où peut prévenir le soucis. d'où ma demande d'assistance ^^ Merci d'avance
  13. Tu as répondu a ma question ^^ Une option de "test" serai quand même intéressante a rajouter dans ces cas la
  14. Bonjour, Effectivement, je viens de voir ^^. j'ai modifier le mail de bienvenue pour les nouveaux utilisateurs pour essayer, il n'y as pas de moyen d'essayer une modification ? plutôt que valider et devoir obligatoirement créer un nouveau user avec mail ? c'est "assez simple" dans ce cas mais pour d'autre choses ..
  15. Bonsoir @DaffY. Désolé pour le retard, Je suis dans l'onglet notifications et je n'es pas cette possibilité, seulement la possibilité d'activer les notifications par emails et changer le serveur mail

Information importante

Nous avons placé des cookies sur votre appareil pour aider à améliorer ce site. Vous pouvez choisir d’ajuster vos paramètres de cookie, sinon nous supposerons que vous êtes d’accord pour continuer.

Configure browser push notifications

Chrome (Android)
  1. Tap the lock icon next to the address bar.
  2. Tap Permissions → Notifications.
  3. Adjust your preference.
Chrome (Desktop)
  1. Click the padlock icon in the address bar.
  2. Select Site settings.
  3. Find Notifications and adjust your preference.