Aller au contenu

Besoin d'aide : Performance lente de mon NAS Synology ds224+

Featured Replies

Posté(e)

 

Bonjour à tous,

Je suis relativement nouveau dans le monde des NAS et je rencontre quelques difficultés avec le mien, un modèle Synology. J'ai récemment remarqué que les performances semblaient être plus lentes que d'habitude. Les transferts de données prennent beaucoup de temps et l'accès aux fichiers semble être plus laborieux.

Je ne suis pas très familier avec la manière d'analyser les performances de mon NAS, mais j'ai réussi à obtenir un graphique de mon moniteur de ressources qui semble montrer des fluctuations. Cependant, en tant que débutant, je ne suis pas certain si ces fluctuations sont normales ou si elles signalent un problème potentiel avec mon système.

Je voulais donc solliciter l'aide de la communauté pour comprendre ce graphique et pour obtenir des conseils sur la manière de résoudre ce problème de performance. Si quelqu'un pouvait m'aider à interpréter ce graphique et me fournir des instructions simples pour améliorer les performances de mon NAS, je lui en serais extrêmement reconnaissant.

Merci beaucoup pour votre compréhension et votre assistance

lien de mon image de mon moniteur graphique : https://www.swisstransfer.com/d/9948d4be-5d2f-455a-a48c-ea0f29f6352a

 

 

Posté(e)
  • Auteur
Il y a 1 heure, davesp99 a dit :

 

Bonjour à tous,

Je suis relativement nouveau dans le monde des NAS et je rencontre quelques difficultés avec le mien, un modèle Synology. J'ai récemment remarqué que les performances semblaient être plus lentes que d'habitude. Les transferts de données prennent beaucoup de temps et l'accès aux fichiers semble être plus laborieux.

Je ne suis pas très familier avec la manière d'analyser les performances de mon NAS, mais j'ai réussi à obtenir un graphique de mon moniteur de ressources qui semble montrer des fluctuations. Cependant, en tant que débutant, je ne suis pas certain si ces fluctuations sont normales ou si elles signalent un problème potentiel avec mon système.

Je voulais donc solliciter l'aide de la communauté pour comprendre ce graphique et pour obtenir des conseils sur la manière de résoudre ce problème de performance. Si quelqu'un pouvait m'aider à interpréter ce graphique et me fournir des instructions simples pour améliorer les performances de mon NAS, je lui en serais extrêmement reconnaissant.

Merci beaucoup pour votre compréhension et votre assistance

lien de mon image de mon moniteur graphique : https://www.swisstransfer.com/d/9948d4be-5d2f-455a-a48c-ea0f29f6352a

 

 

 

NAS.png

Posté(e)

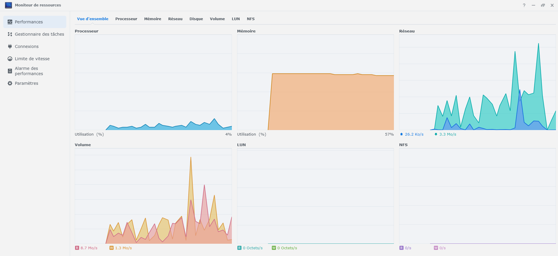
Le moniteur de ressources montre une activité disque constante d'environ 35Mo/s.

Quels paquets sont installés sur le NAS ? Quels processus consomment le plus de processeur/RAM ? (rubrique Gestionnaire de tâches)

Posté(e)
  • Auteur

Bonjour,

 

merci beaucoup pour votre rapide retour. Voici en annexe les captures de ce que vous m'avez demandé. Et comme je remarque la fluctuation de la courbe du volume a une ressemblance à celle du réseau alors mais je ne comprend pas pourquoi car les deux choses ne sont pas directement liées et surtout je ne comprend pas pourquoi ca fluctue autant et si c'est pour cette raison que mon NAS ds224+ soit si lent alors qu'il ne l'était pas il y a environ 2 semaines.

 

Je vous remercie d'avance de prendre du temps pour ça.

centre_de_paquets.png

geestionnaire_des_taches.png

image.png

Modifié par davesp99

Rejoindre la conversation

Vous pouvez publier maintenant et vous inscrire plus tard. Si vous avez un compte, connectez-vous maintenant pour publier avec votre compte.

Invité
Unfortunately, your content contains terms that we do not allow. Please edit your content to remove the highlighted words below.
Répondre à ce sujet…

Information importante

Nous avons placé des cookies sur votre appareil pour aider à améliorer ce site. Vous pouvez choisir d’ajuster vos paramètres de cookie, sinon nous supposerons que vous êtes d’accord pour continuer.

Account

Navigation

Rechercher

Rechercher

Configure browser push notifications

Chrome (Android)
  1. Tap the lock icon next to the address bar.
  2. Tap Permissions → Notifications.
  3. Adjust your preference.
Chrome (Desktop)
  1. Click the padlock icon in the address bar.
  2. Select Site settings.
  3. Find Notifications and adjust your preference.