Aller au contenu

[TUTO] Monitoring réseau (Telegraf + InfluxDB 1.8 + Grafana)

Featured Replies

Posté(e)
  • Auteur

Apparemment c'est un bug qu'on retrouve parfois lorsqu'on a un client VPN actif comme tu as.

C'est la réponse qui vient apparemment du premier résultat sur Google : https://stackoverflow.com/questions/43720339/docker-error-could-not-find-an-available-non-overlapping-ipv4-address-pool-am

Il n'y a pas vraiment d'explication donnée par contre.

  • Réponses 1.4 k
  • Vues 325.1 k
  • Créé
  • Dernière réponse

Meilleurs contributeurs dans ce sujet

Most Popular Posts

  • Bonjour, Finalement je me répond à moi même. Après avoir pataugé quelques heures parceque je n'avais pas saisi que la configuration présentée dans le ReadMe sur Github considérait tout ce qu'il f

  • Refonte en profondeur du tutoriel, impressions d'écran à ajouter encore.

  • @JrTt, @.Shad. Bonjour, On utilise les mêmes MIB que celles du NAS. Pas de soucis ...   Cordialement oracle7😉

Images postées

Posté(e)

En tout cas, @.Shad.et @bruno78un GRAND merci.

pour votre réactivité et votre disponibilité.

On va pouvoir couper la 🦃 tranquille maintenant 🙂 

Je continuerai le Tuto + tard.

Bon Réveillon à tous 

Posté(e)

Bonsoir à tous et bon réveillons au passage,

je tente depuis hier de créer un graph Memory used/free de mon syno je ne trouve pas les bonnes requetes à mettre c'est à m'arracher les cheveux. 

si quelqu'un pourrais m'envoyer une capture de ce qu'il a ça serait sympa.

Capture d’écran 2020-12-24 à 21.38.36.png

 autre chose j'ai réussis à configurer l'uptime mais il ne correspond pas à ce qu'affiche mon nas

 

Capture d’écran 2020-12-24 à 21.43.26.png

Capture d’écran 2020-12-24 à 21.43.45.png

Modifié par wiwi95

Posté(e)

Bonjour @wiwi95

pour le sysup time :

image.png.ae44c608c793c9be9171be31ab6e7c73.png

 

Pour la memoire, j'ai ceci mais là il peut y avoir confusion entre tous les différents types de memoire (libre, used, cache, ...)

image.png.ecafd7a4d9ed90aa6719cdbd197c17c2.png

 

Bruno78

Joyeuses Fêtes à tous

Posté(e)

bonjour,

je touche au but , je suis arrivé au bout du tuto mais j'ai 3 erreurs dans le log du Docker telegraf

  2020-12-26T13:38:20Z E! [inputs.snmp] Error in plugin: agent 192.168.1.11: performing get on field sysName: Request timeout (after 3 retries)


2020-12-26 13:38:20    stderr    2020-12-26T13:38:20Z E! [inputs.snmp] Error in plugin: agent 192.168.1.98: performing get on field sysName: Request timeout (after 3 retries)


2020-12-26 13:38:00    stderr    2020-12-26T13:38:00Z W! [inputs.snmp] Collection took longer than expected; not complete after interval of 1m0s

pourtant j'accède bien à mon NAS via ces adresses 192.168.1.11 ou 192.168.1.98  (avec :5001 bien sur)

une idée ?

Merci

 

Modifié par Philippe D
correction orthographe

Posté(e)
  • Auteur

Peux-tu faire une impression d'écran de la partie inputs.snmp (du moins le début, avec les IP des agents, etc....) ?

Posté(e)

bonjour @.Shad.,

voici ce que j'ai dans telegraf.conf

##
## Synology 
##
 [[inputs.snmp]]
   # List of agents to poll
   agents = ["192.168.1.11" , "192.168.1.98"]
   # Polling interval
   interval = "60s"
   # Timeout for each SNMP query.
   timeout = "10s"
   # Number of retries to attempt within timeout.
   retries = 3
   # SNMP version, UAP only supports v1
   version = 2
   # SNMP community string.
   community = "public"
   # The GETBULK max-repetitions parameter
   max_repetitions = 30
   # Measurement name
   name = "snmp.SYNO"

Posté(e)
  • Auteur

Tu utilises tes 2 prises Ethernet c'est ça ?
Essaie de mettre l'IP passerelle du NAS, 172.20.0.1, normalement ça devrait fonctionner.
Théoriquement ça doit aussi marcher avec les IP locales...

Posté(e)

@.Shad., merci, tu es un magicien 🙂 .

oui j'ai connecté les 2 prises ETHERNET : 1  sur la livebox et 1 sur mon Switch.

sinon j'ai modifié en mettant l'IP passerelle 172.20.0.1 et ca fonctionne, j'ai maintenant des remontées d'infos dans Grafana.

Merci encore et bon weekend.

 

 

 

Modifié par Philippe D
image en trop

Posté(e)
  • Auteur

Pas de souci, cette dashboard n'est pas tout à fait optimale, elle a l'avantage d'être directement importable et ça permet de voir un peu comment se construisent les requêtes, jouer avec les variables de dashboard, etc..

N'hésite pas à découvrir le logiciel, et nous faire part de ta propre expérience, tu trouveras sur ce fil quelques impressions d'écran de dashboard très sympas. 🙂 

Posté(e)
Le 25/12/2020 à 10:47, bruno78 a dit :

Bonjour @wiwi95

pour le sysup time :

image.png.ae44c608c793c9be9171be31ab6e7c73.png

 

Pour la memoire, j'ai ceci mais là il peut y avoir confusion entre tous les différents types de memoire (libre, used, cache, ...)

image.png.ecafd7a4d9ed90aa6719cdbd197c17c2.png

 

Bruno78

Joyeuses Fêtes à tous

Salut Bruno,

Merci 

j'ai essayé de que tu m'as envoyé mais ça me donne rien de mieux 

 

Capture d’écran 2020-12-26 à 17.42.16.png

Posté(e)

Pas de soucis. Je vois que tu as obtenu les résultats escomptés avec .Shad..
Donc au final tout va bien.
Bruno78

Envoyé de mon STF-L09 en utilisant Tapatalk

Posté(e)

Bonjour à tous...j'espère que le Père Noël a été généreux avec vous malgré l'ambiance pas terrible. 

 

Je viens de m'apercevoir que j'ai le même soucis que @wiwi95.

J'ai essayé sysname = nomdunas    ou agent_host = iplocalenas et dans les deux cas la durée obtenue est la même mais elle est inférieure à la période d'activité donnée dans le centre des infos.

Alors je me pose la question : parle-t-on de la même durée et observez vous le même phénomène?

Que signifie le paramètre "6_mois" indiqué par @bruno78 dans sa query. Peut-être est-ce la solution pour obtenir la bonne valeur mais chez moi ça ne donne rien.☹️

Posté(e)
  • Auteur

@wiwi95

Pour la mémoire, @oracle7 avait pas mal regardé à ça et je crois que je m'étais inspiré de ce qu'il avait fait, avec la requête suivante, j'avais quelque chose de très fidèle aux valeurs du moniteur de ressources :

mem-query-grafaba.png

Modifié par .Shad.

Posté(e)

Le paramètre 6MOIS dans la requête correspond à la retention policy sur influxdb (que j'ai personnalisée ) .Ainsi je garde les données 6 mois  maximum. De mémoire la default policy de base est illimitée ' ce qui est un peu excessif. 

Il faudra, début janvier , que je regarde les travaux  d'oracle7 sur le sujet 

Modifié par bruno78

Posté(e)

Pour l'utilisation du processeur et de la mémoire je n'ai pas comparé les données  qui varient beaucoup. Mais la durée d'utilisation du NAS je suis surpris d'avoir de telles différences

environ 9 j au lieu de 12j pour l'un et 1h 5mn au lieu de 5 jours pour l'autre (je ne l'ai effectivement pas touché de 5 j).

Vous avez des différences de ce niveau ?

Posté(e)

@wiwi95

Bonjour,

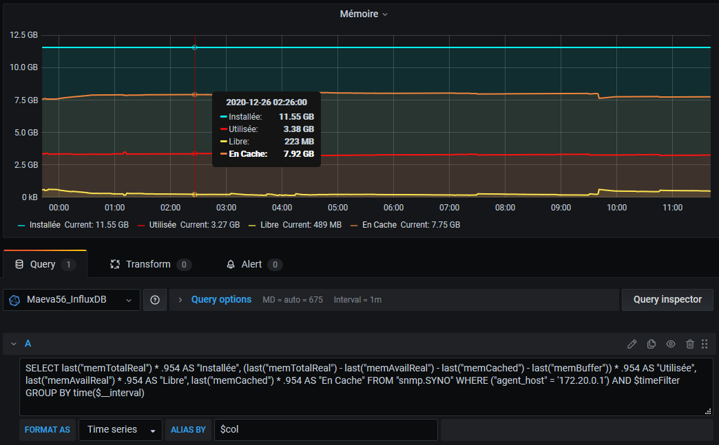
SI cela t'intéresse, voici mon panel Mémoire :

 

@Jeff777

Bonjour et joyeuses fêtes,

Je constate aussi ces écarts, actuellement j'ai 8h00 d'écart sur un NAS mais quasiment rien sur l'autre (????). Ecarts constatés aussi avec le routeur.

Cordialement

oracle7😉

Modifié par oracle7

Posté(e)

Merci @oracle7 voilà du boulot pour 2021. 😄

Bon bout d'an et à l'an qué ven 

Modifié par Jeff777

Posté(e)
il y a 47 minutes, oracle7 a dit :

@wiwi95

Bonjour,

SI cela t'intéresse, voici mon panel Mémoire :

image.thumb.png.a458e3e373a1c2dc2d8668d8c35b3dea.png

@Jeff777

Bonjour et joyeuses fêtes,

Je constate aussi ces écarts, actuellement j'ai 8h00 d'écart sur un NAS mais quasiment rien sur l'autre (????). Ecarts constatés aussi avec le routeur.

Cordialement

oracle7😉

Merci c'est super j'ai réussi avoir quelque de propre

Capture d’écran 2020-12-26 à 20.17.40.png

Posté(e)

je crois que j'ai trouvé comment régler l'uptime à voir dans le temps mais pour l'instant je tombe pile dessus

j'ai remplacé math/100 par /75

Capture d’écran 2020-12-26 à 20.44.20.png

Posté(e)
  • Auteur

Tu dois utiliser la dernière valeur, donc "last", quand tu ne mets rien je ne sais pas ce que ça prend par défaut, peut-être la moyenne ou la valeur médiane, dans tous les cas ça n'ira pas.

Et enlever la fonction "math" du coup.

Modifié par .Shad.

Posté(e)
Il y a 1 heure, oracle7 a dit :

@wiwi95

Bonjour,

SI cela t'intéresse, voici mon panel Mémoire :

image.thumb.png.a458e3e373a1c2dc2d8668d8c35b3dea.png

@Jeff777

Bonjour et joyeuses fêtes,

Je constate aussi ces écarts, actuellement j'ai 8h00 d'écart sur un NAS mais quasiment rien sur l'autre (????). Ecarts constatés aussi avec le routeur.

Cordialement

oracle7😉

petite question quand même comment tu fais pour afficher les valeurs " Current : ?"

Posté(e)

c'est ce que j'ai mis mais elle n'affiche pas le current 

Capture d’écran 2020-12-26 à 21.22.26.png

Modifié par wiwi95

Rejoindre la conversation

Vous pouvez publier maintenant et vous inscrire plus tard. Si vous avez un compte, connectez-vous maintenant pour publier avec votre compte.

Invité
Unfortunately, your content contains terms that we do not allow. Please edit your content to remove the highlighted words below.
Répondre à ce sujet…

Information importante

Nous avons placé des cookies sur votre appareil pour aider à améliorer ce site. Vous pouvez choisir d’ajuster vos paramètres de cookie, sinon nous supposerons que vous êtes d’accord pour continuer.

Account

Navigation

Rechercher

Rechercher

Configure browser push notifications

Chrome (Android)
  1. Tap the lock icon next to the address bar.
  2. Tap Permissions → Notifications.
  3. Adjust your preference.
Chrome (Desktop)
  1. Click the padlock icon in the address bar.
  2. Select Site settings.
  3. Find Notifications and adjust your preference.