Aller au contenu

[TUTO] Monitoring réseau (Telegraf + InfluxDB 1.8 + Grafana)

Featured Replies

Posté(e)

Ah je me suis encore fait grillé par @oracle7😅

J'avais mis le lien en page 6 de ce sujet. Je crois que c'est le même.

@Dimebag Darrell

Et pour unifi c'est en page 22 de ce post 

 

  • Réponses 1.4 k
  • Vues 336.9 k
  • Créé
  • Dernière réponse

Meilleurs contributeurs dans ce sujet

Most Popular Posts

  • Bonjour, Finalement je me répond à moi même. Après avoir pataugé quelques heures parceque je n'avais pas saisi que la configuration présentée dans le ReadMe sur Github considérait tout ce qu'il f

  • Refonte en profondeur du tutoriel, impressions d'écran à ajouter encore.

  • @JrTt, @.Shad. Bonjour, On utilise les mêmes MIB que celles du NAS. Pas de soucis ...   Cordialement oracle7😉

Images postées

Posté(e)

@oracle7merci beaucoup.

Après avoir posté, j'ai fait mes recherches et en effet, je suis tombé sur cette mine d'information !
A voir si je vais être capable de mettre ça en place... 

Posté(e)

 

à l’instant, Dimebag Darrell a dit :

A voir si je vais être capable de mettre ça en place..

Si tu regardes mes échanges avec Shad et bruno78 ça peut aider.

Posté(e)

J'ai vu qu'il y avait un docker compose unique, je pense que c'est une bonne base de départ

Posté(e)

@Dimebag Darrell

Bonjour,

De ce que j'ai pu voir en survolant le lien, et si tu as déjà un monitoring de NAS en place, tu devrais n'avoir qu'à :

  • copier coller la partie qui va bien du fichier telegraf.conf dans le tien,
  • ajouter l'@IP de ton agent sur ubiquiti,
  • et importer le dashbord dans grafana.

Rien de bien compliquer me semble-t-il, non ?

Cordialement

oracle7😉

Modifié par oracle7

Posté(e)
Il y a 2 heures, oracle7 a dit :

@Dimebag Darrell

Bonjour,

De ce que j'ai pu voir en survolant le lien, et si tu as déjà un monitoring de NAS en place, tu devrais n'avoir qu'à :

  • copier coller la partie qui va bien du fichier telegraf.conf dans le tien,
  • ajouter l'@IP de ton agent sur ubiquiti,
  • et importer le dashbord dans grafana.

Rien de bien compliquer me semble-t-il, non ?

Cordialement

oracle7😉

euh oui ! 
Je n'ai pas encore installé le moindre composant !
Je dois suivre le tutoriel depuis le départ, ça c'est un fait.

Si le docker compose (unique) peut-être utilisé avec en y indiquant mes paramètres réseau, ça sera assez "simple"

 

Posté(e)

@Dimebag Darrell

Bonjour,

il y a une heure, Dimebag Darrell a dit :

Si le docker compose (unique) peut-être utilisé avec en y indiquant mes paramètres réseau, ça sera assez "simple"

Bah, en tous cas si j'étais toi c'est ce que je ferais. Bon courage pour la suite donc ...

Cordialement

oracle7😉

Posté(e)

@.Shad.

Bonjour,

Un petit retour à propos de la "nouvelle" MIB sur SRM, voici une réponse de Synology que j'avais contacté à son propos :

Citation

Thank you for contacting Synology.

We apologize for the unclear information in the MIB Guide since MIB SYNOLOGY-PORT-MIB.txt will start to be supported in the upcoming SRM release (SRM 1.2.5).

We will update the document to make the information clearer.

Voilà donc l'explication de mes déboires avec cette MIB. On va donc patienter ...

Ce qui est bien aussi quelque part c'est que l'on y apprend qu'une nouvelle mise à jour de SRM ne saurait tarder.😀

Cordialement

oracle7😉

Posté(e)

@.Shad. @MilesTEG1

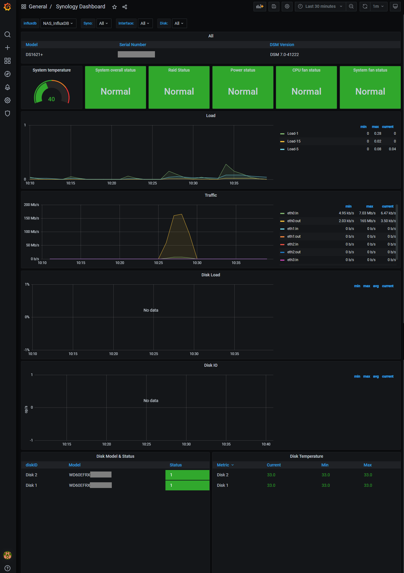
J'ai réussi à m'en sortir en suivant le tuto, je trouve le dashboard Synology par défaut un peux limité....

J'ai utilisé l'ID fournit par le site graphana comme suggéré dans le tuto mais s'il y a de meilleur, je suis preneur.

J'ai pas de donnée sur Disk IO et Disk Load, je ne sais pas si c'est normal ?! ou si cela nécessite un paramétrage

Le résultat :

image.thumb.png.e0a72bf9f132803c032948c1c562a263.png

 

Trois questions :

1. J'aimerai récupérer les données de ma box qui me propose du SNMP, savez vous comment je peux ajouter ce flux et récupérer les données ?

Il s'agit d'une box K-NET (nom de l'opérateur).

2. J'aimerai surveillé ma connexion internet, comment puis je faire çà ? y a t'il des modèle de dashboard ?

3. Faire un test de débit récurent, comment puis-je le faire ?

 

Merci 🙂

Modifié par Elrick

Posté(e)

@Elrick

Bonjour,

il y a une heure, Elrick a dit :

J'ai pas de donnée sur Disk IO et Disk Load, je ne sais pas si c'est normal ?! ou si cela nécessite un paramétrage

Vérifies le détail du panel, il est possible que la source de données ne soit pas la bonne ou bien que ce ne soit pas le bon agent.

Q1 : Il te faut a minima récupérer le fichier MIB de ta box et l'intégrer sur le NAS. Puis configurer le fichier telegraf.conf en conséquences. Attention !, ce n'est pas simple comme manip ...

Q2 : On en revient à la Q1.

Q3 : Regardes dans le présent post à partir de la page 22 jusqu'à la fin, il y a tous les éléments pour configurer un conteneur speedtest (version 2).

Cordialement

oracle7😉

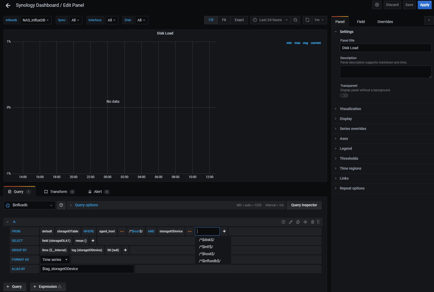
Posté(e)

@oracle7

Quand tu dis les détails du panel, tu veux dire la requête ?

J'ai $disk$ dans la requête, cela me semble correct, les autres options ne servirait à rien.

image.thumb.png.a4f0d736f3a6673130dff33409ffa7bc.png

Posté(e)
  • Auteur

@Elrick Normalement à partir du moment où tu collectes une table, tu collectes tout les champs qu'elle contient (voir cadre storageIOTable dans les MIBs).

Si pas, tu peux spécifier manuellement ce qui t'intéresse :

telegraf_storageIOTable.png

Pour le tableau de bord donné dans le tutoriel, c'est une bonne base. On est nombreux à avoir créer les nôtres. Tu as quelques exemples dans les captures d'écran en début de tutoriel. Celui de suivi de Syno je suis en train de le refaire, il est en chantier, donc je ne te le partage pas, mais d'autres te donneront sûrement le .json du leur.

Posté(e)

J'ai suivi le tuto avec le fichier snmp-dsm.conf  que j'ai placé après le début de la section INPUT PLUGINS.

De ce que je comprends, il ne serait pas complet et il faudrait ajouter les lignes que tu cites pour avoir les indicateurs Disk IO et Disk Load opérationnel ? C'est bien çà ?

Si c'est le cas, peux-tu coller les infos au format texte pour que je puisse les copier/coller 😉

Dans le fichier MIB en PDF, le format est tres différents.

 

 

Modifié par Elrick

Posté(e)
  • Auteur

Si ça peut t'aider :

  #----------------------------------------------------------
  ## Storage IO Table
  #----------------------------------------------------------

  # Storage IO Table
  [[inputs.snmp.table]]
     oid = "SYNOLOGY-STORAGEIO-MIB::storageIOTable"

  # Storage IO Device
  [[inputs.snmp.table.field]]
     name = "storageIODevice"
     is_tag = true
     oid = "SYNOLOGY-STORAGEIO-MIB::storageIODevice"

  # Storage IO Device Reads
  [[inputs.snmp.table.field]]
     name = "storageIOReads"
     oid = "SYNOLOGY-STORAGEIO-MIB::storageIOReads"

  # Storage IO Device Writes
  [[inputs.snmp.table.field]]
     name = "storageIOWrites"
     oid = "SYNOLOGY-STORAGEIO-MIB::storageIOWrites"

  # Storage IO Device Load
  [[inputs.snmp.table.field]]
     name = "storageIOLA"
     oid = "SYNOLOGY-STORAGEIO-MIB::storageIOLA"

  # Storage IO Device Load 1
  [[inputs.snmp.table.field]]
     name = "storageIOLA1"
     oid = "SYNOLOGY-STORAGEIO-MIB::storageIOLA1"

  # Storage IO Device Load 5
  [[inputs.snmp.table.field]]
     name = "storageIOLA5"
     oid = "SYNOLOGY-STORAGEIO-MIB::storageIOLA5"

  # Storage IO Device Load 15
  [[inputs.snmp.table.field]]
     name = "storageIOLA15"
     oid = "SYNOLOGY-STORAGEIO-MIB::storageIOLA15"

Attention à l'indentation par contre, faut aligner ça avec le reste.

Posté(e)

Salut tout le monde,

@.Shad., je viens de suivre le tutorial, par contre, à l'étape 6, voici le message que je reçois lorsque je veux définir ma datasource

Citation

InfluxDB Error: error authorizing query: nas_telegraf not authorized to execute statement 'SHOW RETENTION POLICIES ON influxdb', requires READ on influxdb

 

Posté(e)
  • Auteur

Salut, tu fais bien de préciser le §6, je m'en rends compte que j'en ai 3. 😅

Donc premier §6 ? 😄 

Posté(e)

@.Shad. à partir de cette étape 

Citation

 

6) Création de la source de données

On se rend sur la page http://IP_DU_NAS:3000 (ou le port qu'on a choisi) pour accéder à Grafana :

 

 

Posté(e)
  • Auteur

Il y a eu soit un problème à la création de l'utilisateur pour la base de données, soit un problème dans la configuration de la source de données, je penche pour la première hypothèse personnellement.
Lorsque tu lances le conteneur InfluxDB avec ces variables d'environnement là :

- INFLUXDB_DB=nas_telegraf
- INFLUXDB_ADMIN_USER=admin
- INFLUXDB_ADMIN_PASSWORD=admin
- INFLUXDB_USER=nas_telegraf
- INFLUXDB_USER_PASSWORD=nas_telegraf
- INFLUXDB_HTTP_AUTH_ENABLED=true

Ca veut dire qu'un utilisateur (admin / admin) est créé dans InfluxDB.
Ca veut dire aussi qu'il crée une base de données nas_telegraf, pour un utilisateur (nas_telegraf / nas_telegraf) qui aura les droits complets sur cette base de données.

Peux-tu essayer de refaire cette étape ? Mais avant, tu devrais supprimer le contenu du dossier de données InfluxDB, donc soit /volume1/docker/influxdb/data ou /volume1/docker/monitoring/influxdb-data suivant si tu es parti sur un fichier docker-compose unique ou multiple.

Assure-toi aussi que les champs sont bien remplis dans les propriétés de la datasource dans Grafana, l'interface évolue au fil des versions, pour la dernière en date ça ressemble à ça :

grafana_influxdb_datasource_1.png

grafana_influxdb_datasource_2.png

Avec tes propres valeurs évidemment.

Modifié par .Shad.

Posté(e)

Pour tester, j'ai utilisé exactement les mêmes noms de DB que dans le tuto

Je viens de tout supprimer et refaire l'étape pour la base de données influxdb,
Il a bien voulu identifier la source avec les login et password

J'attends que les data snmp arrivent, pour le moment, rien ne s'affiche sur le dashboard 

Posté(e)

Je viens de refaire le test pour m'assurer que j'avais bien trouvé mon problème.
j'avais oublié de mentionner dans le telegraf.com les paramètres pour mon syno (input)

 

## Synology 
##
 [[inputs.snmp]]
   # List of agents to poll
   agents = [  "172.18.0.1" ]
   # Polling interval
   interval = "60s"
   # Timeout for each SNMP query.
   timeout = "10s"
   # Number of retries to attempt within timeout.
   retries = 3
   # SNMP version, UAP only supports v1
   version = 2
   # SNMP community string.
   community = "public"
   # The GETBULK max-repetitions parameter
   max_repetitions = 30
   # Measurement name
   name = "snmp.SYNO"
   ##
   ## System Details
   ##
   #  System name (hostname)
   [[inputs.snmp.field]]
     is_tag = true
     name = "sysName"
     oid = "RFC1213-MIB::sysName.0"
   #  System vendor OID
   [[inputs.snmp.field]]
     name = "sysObjectID"
     oid = "RFC1213-MIB::sysObjectID.0"
   #  System description
   [[inputs.snmp.field]]
     name = "sysDescr"
     oid = "RFC1213-MIB::sysDescr.0"
   #  System contact
   [[inputs.snmp.field]]
     name = "sysContact"
     oid = "RFC1213-MIB::sysContact.0"
   #  System location
   [[inputs.snmp.field]]
     name = "sysLocation"
     oid = "RFC1213-MIB::sysLocation.0"
   #  System uptime
   [[inputs.snmp.field]]
     name = "sysUpTime"
     oid = "RFC1213-MIB::sysUpTime.0"
   # Inet interface
   [[inputs.snmp.table]]
     oid = "IF-MIB::ifTable"
     [[inputs.snmp.table.field]]
       is_tag = true
     oid = "IF-MIB::ifDescr"
   #Syno disk
   [[inputs.snmp.table]]
     oid = "SYNOLOGY-DISK-MIB::diskTable"
     [[inputs.snmp.table.field]]
       is_tag = true
     oid = "SYNOLOGY-DISK-MIB::diskID" 
   #Syno raid
   [[inputs.snmp.table]]
     oid = "SYNOLOGY-RAID-MIB::raidTable"
     [[inputs.snmp.table.field]]
       is_tag = true
     oid = "SYNOLOGY-RAID-MIB::raidName" 
   #Syno load
   [[inputs.snmp.table]]
     oid = "UCD-SNMP-MIB::laTable"
     [[inputs.snmp.table.field]]
       is_tag = true
     oid = "UCD-SNMP-MIB::laNames"
   #  System memTotalSwap
   [[inputs.snmp.field]]
     name = "memTotalSwap"
     oid = "UCD-SNMP-MIB::memTotalSwap.0"
   #  System memAvailSwap
   [[inputs.snmp.field]]
     name = "memAvailSwap"
     oid = "UCD-SNMP-MIB::memAvailSwap.0"
   #  System memTotalReal
   [[inputs.snmp.field]]
     name = "memTotalReal"
     oid = "UCD-SNMP-MIB::memTotalReal.0"
   #  System memAvailReal
   [[inputs.snmp.field]]
     name = "memAvailReal"
     oid = "UCD-SNMP-MIB::memAvailReal.0"
   #  System memTotalFree
   [[inputs.snmp.field]]
     name = "memTotalFree"
     oid = "UCD-SNMP-MIB::memTotalFree.0"
   #  System Status
   [[inputs.snmp.field]]
     name = "systemStatus"
     oid = "SYNOLOGY-SYSTEM-MIB::systemStatus.0"
   #  System temperature
   [[inputs.snmp.field]]
     name = "temperature"
     oid = "SYNOLOGY-SYSTEM-MIB::temperature.0"
   #  System powerStatus
   [[inputs.snmp.field]]
     name = "powerStatus"
     oid = "SYNOLOGY-SYSTEM-MIB::powerStatus.0"
   #  System systemFanStatus
   [[inputs.snmp.field]]
     name = "systemFanStatus"
     oid = "SYNOLOGY-SYSTEM-MIB::systemFanStatus.0"
   #  System cpuFanStatus
   [[inputs.snmp.field]]
     name = "cpuFanStatus"
     oid = "SYNOLOGY-SYSTEM-MIB::cpuFanStatus.0"
   #  System modelName
   [[inputs.snmp.field]]
     name = "modelName"
     oid = "SYNOLOGY-SYSTEM-MIB::modelName.0"
   #  System serialNumber
   [[inputs.snmp.field]]
     name = "serialNumber"
     oid = "SYNOLOGY-SYSTEM-MIB::serialNumber.0"
   #  System version
   [[inputs.snmp.field]]
     name = "version"
     oid = "SYNOLOGY-SYSTEM-MIB::version.0"
   #  System upgradeAvailable
   [[inputs.snmp.field]]
     name = "upgradeAvailable"
     oid = "SYNOLOGY-SYSTEM-MIB::upgradeAvailable.0"
   # System volume   
   [[inputs.snmp.table]]
     oid = "HOST-RESOURCES-MIB::hrStorageTable"
   [[inputs.snmp.table.field]]
       is_tag = true
     oid = "HOST-RESOURCES-MIB::hrStorageDescr"
   # System ssCpuUser 
   [[inputs.snmp.field]]
     name = "ssCpuUser"
     oid = ".1.3.6.1.4.1.2021.11.9.0"
   # System ssCpuSystem  
   [[inputs.snmp.field]]
     name = "ssCpuSystem"
     oid = ".1.3.6.1.4.1.2021.11.10.0"
   # System ssCpuIdle   
   [[inputs.snmp.field]]
     name = "ssCpuIdle"
     oid = ".1.3.6.1.4.1.2021.11.11.0"
   # Service users CIFS
   [[inputs.snmp.table.field]]
     name = "usersCIFS"
     oid = "SYNOLOGY-SERVICES-MIB::serviceUsers"
     oid_index_suffix = "1"
   # Service users AFP
   [[inputs.snmp.table.field]]
     name = "usersAFP"
     oid = "SYNOLOGY-SERVICES-MIB::serviceUsers"
     oid_index_suffix = "2"
   # Service users NFS
   [[inputs.snmp.table.field]]
     name = "usersNFS"
     oid = "SYNOLOGY-SERVICES-MIB::serviceUsers"
     oid_index_suffix = "3"
   # Service users FTP
   [[inputs.snmp.table.field]]
     name = "usersFTP"
     oid = "SYNOLOGY-SERVICES-MIB::serviceUsers"
     oid_index_suffix = "4"
   # Service users SFTP
   [[inputs.snmp.table.field]]
     name = "usersSFTP"
     oid = "SYNOLOGY-SERVICES-MIB::serviceUsers"
     oid_index_suffix = "5"
   # Service users HTTP
   [[inputs.snmp.table.field]]
     name = "usersHTTP"
     oid = "SYNOLOGY-SERVICES-MIB::serviceUsers"
     oid_index_suffix = "6"
   # Service users TELNET
   [[inputs.snmp.table.field]]
     name = "usersTELNET"
     oid = "SYNOLOGY-SERVICES-MIB::serviceUsers"
     oid_index_suffix = "7"
   # Service users SSH
   [[inputs.snmp.table.field]]
     name = "usersSSH"
     oid = "SYNOLOGY-SERVICES-MIB::serviceUsers"
     oid_index_suffix = "8"
   # Service users OTHER
   [[inputs.snmp.table.field]]
     name = "usersOTHER"
     oid = "SYNOLOGY-SERVICES-MIB::serviceUsers"
     oid_index_suffix = "9"
   # UPS Status
   [[inputs.snmp.table.field]]
     name = "upsStatus"
     oid = "SYNOLOGY-UPS-MIB::upsInfoStatus"
   # UPS Load
   [[inputs.snmp.table.field]]
     name = "upsLoad"
     oid = "SYNOLOGY-UPS-MIB::upsInfoLoadValue"
   # UPS Battery Charge
   [[inputs.snmp.table.field]]
     name = "upsCharge"
     oid = "SYNOLOGY-UPS-MIB::upsBatteryChargeValue"
   # UPS Battery Charge Warning
   [[inputs.snmp.table.field]]
     name = "upsWarning"
     oid = "SYNOLOGY-UPS-MIB::upsBatteryChargeWarning"
   # Disks statistics
   [[inputs.snmp.table]]
     oid = "SYNOLOGY-STORAGEIO-MIB::storageIOTable"
     [[inputs.snmp.table.field]]
       is_tag = true
     oid = "SYNOLOGY-STORAGEIO-MIB::storageIODevice"
# Read metrics about cpu usage
[[inputs.cpu]]
  ## Whether to report per-cpu stats or not
  percpu = true
  ## Whether to report total system cpu stats or not
  totalcpu = true
  ## If true, collect raw CPU time metrics
  collect_cpu_time = false
  ## If true, compute and report the sum of all non-idle CPU states
  report_active = false

 

Modifié par Dimebag Darrell

Posté(e)
  • Auteur

Super que tu aies trouvé seul 😉

Rejoindre la conversation

Vous pouvez publier maintenant et vous inscrire plus tard. Si vous avez un compte, connectez-vous maintenant pour publier avec votre compte.

Invité
Unfortunately, your content contains terms that we do not allow. Please edit your content to remove the highlighted words below.
Répondre à ce sujet…

Qui est en ligne (Afficher la liste complète)

  • Il n’y a aucun utilisateur enregistré actuellement en ligne

Information importante

Nous avons placé des cookies sur votre appareil pour aider à améliorer ce site. Vous pouvez choisir d’ajuster vos paramètres de cookie, sinon nous supposerons que vous êtes d’accord pour continuer.

Account

Navigation

Rechercher

Rechercher

Configure browser push notifications

Chrome (Android)
  1. Tap the lock icon next to the address bar.
  2. Tap Permissions → Notifications.
  3. Adjust your preference.
Chrome (Desktop)
  1. Click the padlock icon in the address bar.
  2. Select Site settings.
  3. Find Notifications and adjust your preference.