Aller au contenu

[Terminé] cette nuit Plantage du DS918+ / DSM ....

Featured Replies

Posté(e)

Bonjour,

tout allait plutôt bien dans le meilleur des mondes, jusqu'à ce matin.

Le DS918 sous DSM7 semble avoir eu des vapeurs cette nuit. A la connexion, le bureau est réinitialisé, comme neuf !. Les applis sont là mais ne répondent pas forcement. Connexion ssh impossible. Bien que l'écran soit vide, les dockers semblent continuer à tourner (dixit grafana), même si pas forcement accessibles depuis le réseau.

Si on regarde Active Insight, il n'y a plus de données remontées depuis cette nuit.

La je suis un peu perdu ...

image.thumb.png.60fdeaac9551fb339cce0f02cf2bc309.png

image.thumb.png.aa713cec99da93ffdcfca71bce9eff0b.png

Merci pour les pistes que vous pourriez me donner.

PS : j'ai un doute sur l'état du cache SSD ..... pb matériel ?

Cdt, Bruno78

Côté gestionnaire de stockage, ce n'est pas encourageant :

image.thumb.png.dcf8276195860ace84e7630eea9f25a2.png

image.thumb.png.bac2bc5a1fffbead7a22b68b9cd8c29f.png

Quant au monitoring grafana, il me donne ceci pour les températures de disques, ce qui me laisse entrevoir une panne matérielle sur l'un des caches SSD ?

image.png.116aaf782a2bd544f4bf9c6cf4e1c8e6.png

bruno78

  • Réponses 51
  • Vues 9.8 k
  • Créé
  • Dernière réponse

Meilleurs contributeurs dans ce sujet

Most Popular Posts

  • Bon, après reset au bouton POWER (meme le support me le conseillait comme seule solution), retour à la vie : A priori pas de perte de données, mais vérifications à venir. Par contre revers

  • Bonjour @bruno78 Je vois que @EVOTk a déjà répondu 😉 Moi j'avais trouvé la méthode là :    

Images postées

Posté(e)
  • Auteur

par ailleurs, les 2 SSD ont disparu la surveillance des disques :

avant :

image.png.47445c66b35aa943360a033f5dfa0622.png

 

maintenant :

image.png.21f2557a5de92a876d717a33482838d7.png

Posté(e)
  • Auteur

Suite :

  • NAS invisible depuis le synology assistant
  • connection au DSM désormais impossible
  • bouton arrière RESET inoperant
  • pourtant un certain nombre de services fonctionnent semble t'il !!

J'attends un peu avant un arrêt brutal , voir si vous avez des suggestions, mais moi j'ai fait le tour de ce que je pouvais faire "proprement"

Posté(e)

Salut, ça sent pas bon tout ça. J'ouvrirais un ticket au support avant de tenter quoique ce soit.

Est-ce que tu arrives à faire une archive de logs depuis le centre d'assistance comme ils ont l'habitude de demander.

Que dit le centre de journaux d'ailleurs ?

Posté(e)
  • Auteur

bonjour @.Shad.,

non, malheureusement plus accès à rien, ni via DSM ni via ssh. Le plus étonnant c'est qu'il y a toujours une certaine activité, certains dockers répondent (dont telegraf !). Le bouton de reset n'est pas pris en compte, il y a de l'activité sur les HDD, le cpu tourne, pas de saturation mémoire . Pas de led d'anomalie ....

Et précisemment, comme il y a de l'activité, un arrêt brutal ne me tente pas trop car risque élevé de corruption. Le seul point positif, c'est que j'ai des sauvegardes ....

Pour le support, je n'ai pas grand chose à leur fournir du coup .... ( à l'avenir, j'archiverai les logs en dehors du NAS ....)

image.png.4176fc7af57ee01bec1182ac9c281d8c.png

Posté(e)
il y a 1 minute, bruno78 a dit :

Pour le support, je n'ai pas grand chose à leur fournir du coup .... ( à l'avenir, j'archiverai les logs en dehors du NAS ....)

En effet, si DSM inaccessible tu es coincé.
Et du coup je pense aussi que je vais mettre un serveur syslog sur mon vps (quand celui-ci ne brûlera pas plus 😄).

Posté(e)
  • Auteur

Bon ben quand faut y aller ...

PS : courage pour ceux qui sont sur OVH STBG ....

Posté(e)
  • Auteur

Bon, après reset au bouton POWER (meme le support me le conseillait comme seule solution), retour à la vie :

image.thumb.png.44a824c9b8b74f0fea9352f801855973.pngimage.png.a1ae41886adde92d8f8c00c0ec0c930d.png

A priori pas de perte de données, mais vérifications à venir. Par contre reverse proxy, webstation, .... c'est n'importe quoi ...  Les journaux systèmes ont été rincés. Par contre  les logs des dockers confirment qu'il était  bien vivant ...

J'ai du travail de vérification  pour la journée...

Cdt, bruno78

Posté(e)

Pas banal comme problème. En même temps, ça fait partie des risques assumés lorsqu'on utilise une version beta, et ça aurait pu avoir des conséquences désastreuses sur un NAS de production.

Posté(e)
  • Auteur

@Mic13710 oui tout à fait. D'où un œil constant sur les sauvegardes :-).

En l’occurrence, même si il a bien redémarré (à Webstation prêt !) je crains plutôt sur ce coup là une petite défaillance matérielle sur l'un des 2 caches SSD NVME. A surveiller de très prêt.

Posté(e)
  • Auteur

Les paquets qui me donnent du mal, et qui sont vraisemblablement la cause des problèmes WebStation, sont les 2 paquets Apache, qui refusent de se réparer !

1199876784_echecreparationapache.thumb.PNG.78dc37e967e59fead5920385efcb09ad.PNG

Modifié par bruno78
typo

Posté(e)

Salut @bruno78

Je ne sais pas si cela peut aider mais j'ai eu ce problème avec mon vieux DS212+. Impossible d'installer des paquets par le centre des paquets même manuellement. J'ai finalement réussi en SSH en ligne de commande.

Posté(e)
  • Auteur

@Jeff777 merci pour ton retour,

pour le moment je laisse le support Syno prendre la main dessus et regarder (c'est encours). C'est le but même de la Beta, voir si il y a du grain à moudre ou pas. Je ne suis pas à 1 heure prêt (heureusement) et à partir du moment où je n'ai pas perdu de données ... bah ça va déjà mieux . J'avais déjà eu quelque chose de similaire, il avait fallu désinstaller complètement Webstation (incl. les paquets Apache et en ne conservant pas les paramètres), reinstaller et reconfigurer les vhost ... 1 petite heure de boulot.

Si ils trouvent le pourquoi du comment de la non réparation des paquets Apache, je vous tiens au courant.

Modifié par bruno78

Posté(e)
  • Auteur

@Jeff777 Le support a débloqué l'installation des paquets Apache en relançant le syslog .... bon, ok .....

N'empêche que mon webstation ne sait toujours pas où il habite, donc je désinstalle et re-installe ... et je refais les maj. pour les vhosts wordpress .... que je vais mettre en container parce qu'à chaque fois qu'il y a un problème ou une maj, les configs modifiées nginx et consort passent à la trappe ..... Il est donc urgent de se rendre indépendant !

Posté(e)
  • Auteur

Voila Voila, c'est reconfiguré !! Bon tout semble fonctionner correctement 🙂

Maintenant 2 chantiers :

  1. mettre un syslog externe au NAS
  2. mettre en docker les hébergements web

.... et surveiller le comportement du cache ssd ......

 

  • bruno78 a modifié le titre en [Terminé] cette nuit Plantage du DS918+ / DSM ....
Posté(e)
il y a 8 minutes, bruno78 a dit :

mettre un syslog externe au NA

Que penses-tu de faire une synchro croisée des syslog des 2 nas ?

Posté(e)

J'avais eu des soucis à l'époque avec deux SSD Samsung en cache lecture seule. Deux fois le volume avait planté. Depuis que je les ai recyclés dans mon serveur Debian, plus de plantage d'un côté comme de l'autre.

Posté(e)
  • Auteur

@Jeff777 @.Shad. en fait 2 pistes : soit effectivement un pb avec un SSD, soit, et le support Syno m'en a remis une couche, un effet de bord d'avoir 16Go de RAM .... pas officiellement supporté par Syno.

Posté(e)
Il y a 7 heures, bruno78 a dit :

un effet de bord d'avoir 16Go de RAM .... pas officiellement supporté par Syno.

Je n'y crois pas une seconde...

Posté(e)
il y a une heure, .Shad. a dit :

Je n'y crois pas une seconde...

Pourquoi donc ? Meme Intel recommande max. 8Go pour ce modèle de CPU.

Posté(e)

J'ai du mal à voir comment un problème de RAM pourrait conduire à ce genre de problèmes.
A la limite qu'il ne démarre plus, ou qu'il y ait une BIP au démarrage. Ou qu'il démarre et qu'il s'éteigne. Alors que j'ai eu un problème similaire (mais tout à fait récupérable dans mon cas) avec mon cache SSD l'année dernière.

Je ne dis pas que ça ne peut pas être lié à la mémoire, mais ça me semble peu probable (mais je ne suis pas informaticien non plus 😛).

Posté(e)
  • Auteur

@.Shad. @EVOTk,

difficile de pointer du doigt à coup sûr l'origine. J'ai rétabli le cache SSD R/W, et je vais passer de 16 à 8 Go de RAM, pour voir si cela change quelque chose au comportement du NAS. => voir si il y a des dégradations visibles de performance.

Le fait est que de temps en temps j'ai une alerte "mémoire insuffisante", alors que loin de là !! Je vais voir si ce message apparait encore avec 8Go de RAM.

Posté(e)
il y a 2 minutes, bruno78 a dit :

Le fait est que de temps en temps j'ai une alerte "mémoire insuffisante"

Ah alors là @EVOTk et le support Synology ont peut-être visé juste. 😉 

Posté(e)
  • Auteur

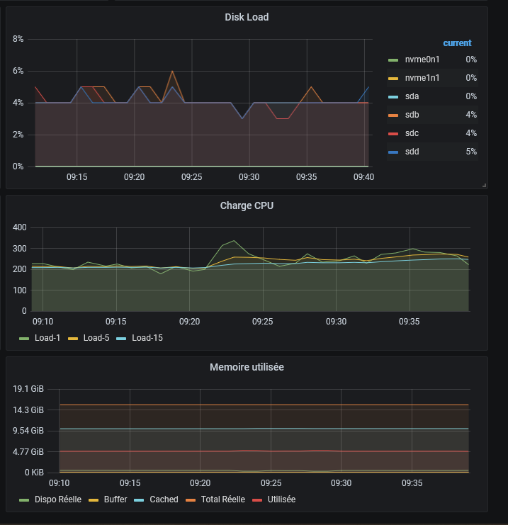
Pour être précis, c'est ça que je recois régulièrement :

image.thumb.png.cb69b3b429838a81ae00359143b49085.png

Or à ce moment là, la mémoire dite "libre" tombe de 495Mo à 211Mo. Mais ce n'est pas comme si il ne restait pas 5.4Go de buffer dans lesquels aller puiser ? J'avoue que je ne comprends pas très bien comment la mémoire est gérée ....

image.thumb.png.090fb8b6b3f32c3ef1637fca8c8bc67c.png

 

Posté(e)

@bruno78J'en vois beaucoup upgrader DS918+, DS920+ , ... a plus de 8Go ! Et c'est a mon sens une mauvaise idée.

Le Intel J3455 qui équipe par exemple le D918+ est donné par intel pour gérer au max 2 canaux de mémoire, pour une taille max de 8Go.

MklRrxM.png

Alors, oui ces limites donnés par Intel peuvent souvent être dépasser ( en fonction de la CM, car au final c'est la CM qui gère la mémoire ), mais cela reste a mon sens une mauvaise idée. Car on sort du fonctionnement normalement prévu des composants. Surtout pour un NAS, on on cherche avant tout la stabilité plutot que la puissance.

 

Modifié par Invité

Rejoindre la conversation

Vous pouvez publier maintenant et vous inscrire plus tard. Si vous avez un compte, connectez-vous maintenant pour publier avec votre compte.

Invité
Répondre à ce sujet…

Information importante

Nous avons placé des cookies sur votre appareil pour aider à améliorer ce site. Vous pouvez choisir d’ajuster vos paramètres de cookie, sinon nous supposerons que vous êtes d’accord pour continuer.

Account

Navigation

Rechercher

Configure browser push notifications

Chrome (Android)
  1. Tap the lock icon next to the address bar.
  2. Tap Permissions → Notifications.
  3. Adjust your preference.
Chrome (Desktop)
  1. Click the padlock icon in the address bar.
  2. Select Site settings.
  3. Find Notifications and adjust your preference.